SaaS Release 2023
Highlights include:
- A new one-stop shop Portal
- A new modern Runtime API
- Ability to visualize execution trends
- New Author Studio features
- A new testing experience
- Upgrade to InRule 5.8
Portal 2.0
Portal 2.0 will provide users a central place for all things InRule with an improved user experience.
- Users will no longer have to keep track of multiple URLS for their multiple environments. One URL will provide access to all their environments.
- Portal 2.0 will give customers easy access to all of their InRule applications.
- Portal 2.0 will make it easy for users to manage their account settings, configuration settings and provisioned resources now that they are available all in one place.
- Portal 2.0 comes complete with in-application guidance bringing help and support right to the customer.
Key features:
- A central URL that will give access to all customer environments (ex: https://cloud.inrule.com)
- Includes configuration service which is a single source of truth for all configuration settings
- Includes self help across our SaaS offerings
Portal Landing page

Configuration page

In-Application Guidance

Decision Services
Decision Services is a modern runtime API with built-in Swagger support and Portal 2.0 integration. It is discoverable, frictionless, performant and secure.
- Easily discover all decision & rule set execution endpoints for a rule application
- Ease of testing API calls through the Swagger interface
- Usability gain from simplified request/response model
- Monitoring hooks for status and health check
- Confidence with performance, scalability, and security
Key Features:
- Decision-centric Swagger documentation
- Request/response objects accurately reflect expected data objects
- Cross-platform support (OpenAPI compliant, .NET 6.0 Web API)
- Extensibility for alternative rule application sources (GitHub, Azure storage, AWS, etc.)
- Legacy Rule Execution API support allowing over-time transition path
Note: The current Rule Execution API will still be available and accessible to users
Decision Services 2.0 Overview page

Decision API Swagger page for a selected rule application

Rule Execution API Swagger page

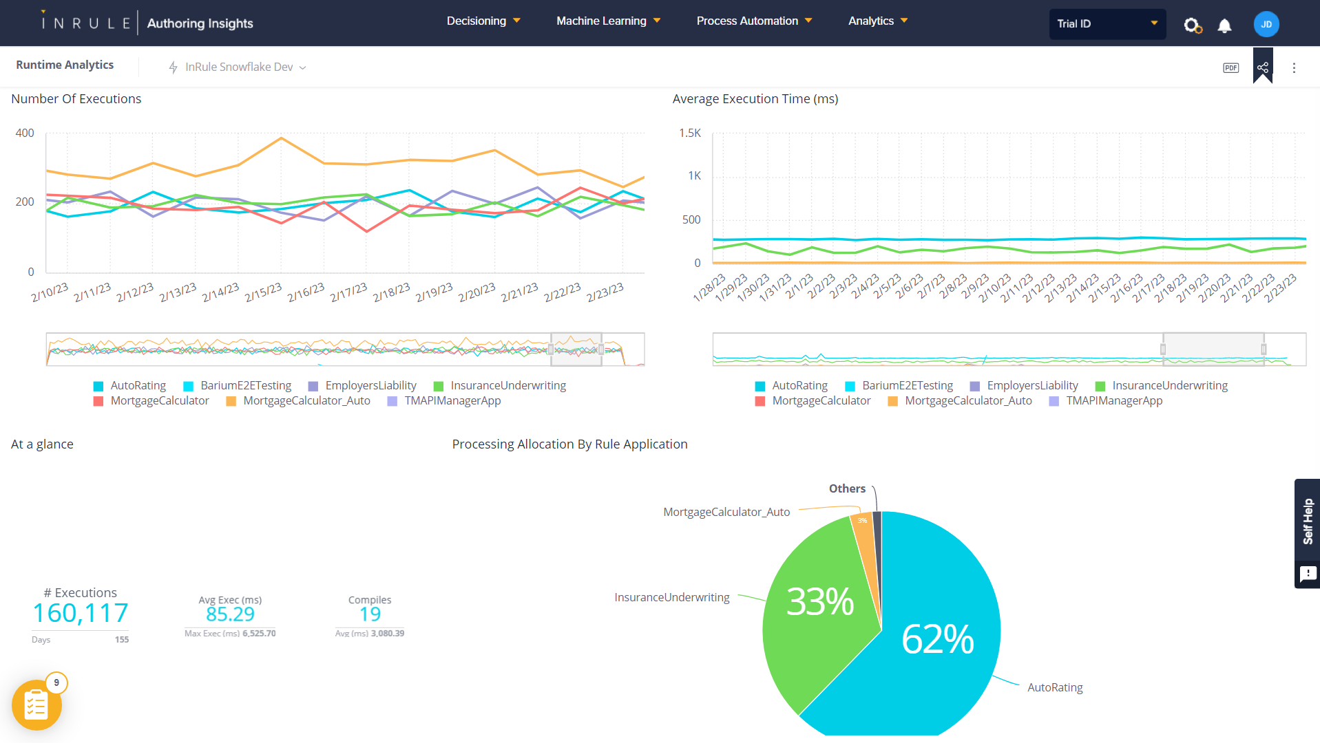
Runtime Analytics
Runtime Analytics allows users to visualize execution trends with details such as endpoint latency, request counts, errors, spikes, and more.
Key Features:
- Ability to track execution trends across rule applications, performance spikes, outliers, compilation, and aggregate execution metrics across time windows
- Interactive filtering and sorting
- Capability to export the Dashboard to pdf/image
- Data synchronization collected across tenant instances with minimal delay
- Easily access the dashboard from the portal

New Author Studio functionality
New author studio features bring users a few steps closer to end-to-end authoring on the web and requires them to rely on irAuthor less.
Key Features:
- Ability to author entities and fields
- Ability to create new rule applications
- Ability to author conditional rules (if/then, if/then/else)
- Ability to view actions created in irAuthor
- Updated look & feel
New Fields page in Author Studio

New Conditional Rule in Author Studio

New test experience
The new Author Studio Tester will provide an interactive user-friendly testing experience for decisions and rules from within Author Studio.
- Ability to fully test decisions and rules within the Author Studio web app
- Confidence that your rule application functions correctly before publishing
- Cross-team visibility into rule execution details before hitting production
Key Features:
- Intuitive data input form generated from rule application metadata
- Ability to paste raw json for rapid data loading
- Provides complete output data set, notifications, execution log, and statistics
- Variable rule execution options
- Integrated into the same Decision API used by your calling apps
Author Studio Tester (input)

Author Studio Tester (output)

Upgrade to InRule 5.8
For customers not already on the latest version of InRule, this release will include an upgrade to InRule 5.8.
Highlights of our 5.8.0 update include:
- Execute Decision action added to irAuthor
- New Extension Manager allows users to discover and manage irAuthor extensions
Fore more detailed information, go here.
Installation Requirements, Testing and More
For more information about this release in regards to installation requirements, testing and dates, please go here.
For any further questions, don't hesitate to reach out to InRule Customer Success.